Star Republic: inriver PIM KPI dashboard
Follow your identified product information KPI:s in a very user friendly, customizable dashboard designed especially for inriver PIM.
Follow your identified product information KPIs in a very user-friendly, customizable dashboard designed especially for inriver PIM.
the dashboard

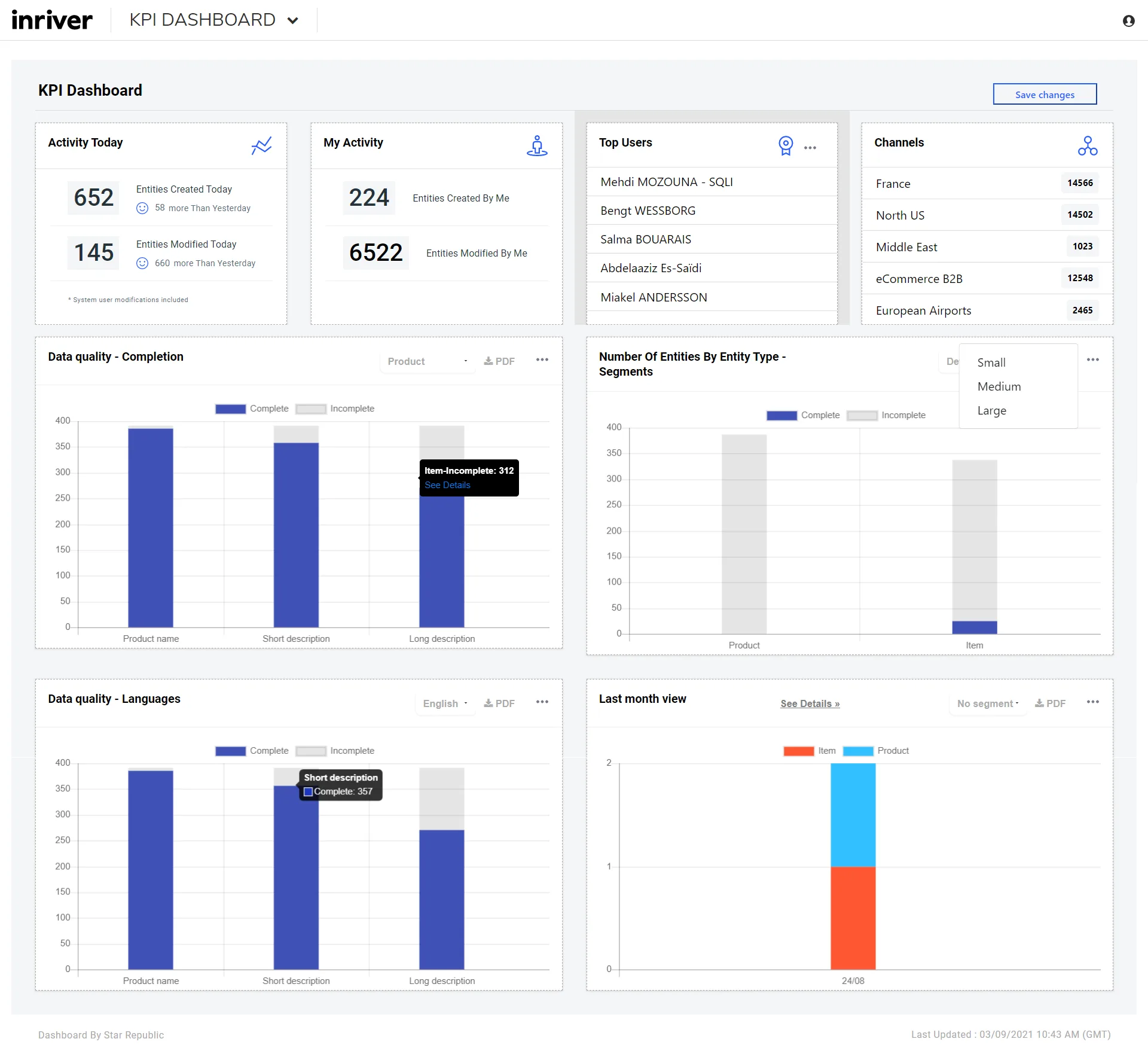
After collecting data directly from inriver’s PIM, the dashboard can display it in simple drag and drop charts and statistical components either on your desktop or mobile making it easy to follow and make needed changes in your product information.
solution highlights
The dashboard can offer clear statistics about:
- the number of products created and modified by users in the current day, week, or month
- top 5 active users in the PIM
- the numbers of entities (product, SKUs, channels…) manipulated in the PIM, with completeness and segments filters
- the number of products or SKUs in channels
- monthly evolution graph of the configured entities
- detailed data quality statistics about the completeness of the configured entities (by fields and languages)
about Star Republic
Star Republic is Europe’s leading Unified Commerce agency and part of the SQLI Group.
Using insights from consumers and businesses, combined with burning hearts and beautiful minds, we create digital products and services that focus on user experience. Over the years, we have delivered nearly 400 e-commerce projects focused on creating the best customer experience, more than 25 of which included inriver’s PIM. This makes us one of the most experienced inriver partners in the European market.
Star Republic implements inriver’s PIM as part of a Unified Commerce ecosystem, helping your business to:
- increase customer satisfaction by providing clear, structured, and consistent product information regardless of the channel.
- minimize the risk of mistakes by gathering all the product information in one place, making it easier to share across channels, countries, and business units.
- facilitate cooperation and optimize your processes by reducing time spent searching for, as well as correcting, your product information.
Please visit us at starrepublic.com to learn more.